Copyright© Mat Bao Company. All Reserved.
                                                         Sử dụng nội dung ở trang này và dịch vụ tại Mắt Bão có nghĩa là bạn đồng ý với Thỏa thuận sử dụng và  Chính sách bảo mật  của chúng tôi.
                                                         Công ty cổ phần Mắt Bão - Giấy phép kinh doanh số: 0302712571 cấp ngày 04/09/2002 bởi Sở Kế Hoạch và Đầu Tư Tp. Hồ Chí Minh.
                                                         Giấy phép cung cấp dịch vụ Viễn thông số 247/GP-CVT cấp ngày 08 tháng 05 năm 2018.
                                                      
 
 
                        
                    
Công cụ quản lý KPI hay OKR giúp việc đo lường và đạt được các mục tiêu chiến lược thành công. Bài viết này sẽ giúp bạn hiểu rõ hơn về cách chọn lựa và áp dụng các phần mềm KPI và OKR để đạt được hiệu quả tối đa trong quản lý và thực hiện chiến lược.
I. Tổng quan phần mềm KPI và OKR
1. Định nghĩa về phần mềm KPI và OKR
Phần mềm KPI (Key Performance Indicator) là các chỉ số quan trọng được sử dụng để đánh giá mức độ hoàn thành của các mục tiêu và nhiệm vụ trong tổ chức.

Khái niệm phần mềm KPI
Xem thêm:>>>Media Plan là gì? 3 bước lập Media Plan khi kinh doanh Online<<<
Phần mềm OKR (Objectives and Key Results) là một phương pháp quản lý mục tiêu được sử dụng để thiết lập và theo dõi các mục tiêu cụ thể (Objectives) và kết quả quan trọng (Key Results).
2. Mục tiêu của phần mềm KPI và OKR
Mục tiêu của phần mềm KPI:
Quản lý hiệu suất tổ chức:
- Phần mềm KPI được thiết kế để giúp tổ chức quản lý và đánh giá hiệu suất của các mục tiêu, dự án, nhóm làm việc, và cá nhân.
- Điều này bao gồm việc thiết lập và theo dõi các chỉ số KPI (Key Performance Indicators) để đo lường mức độ hoàn thành của các mục tiêu và nhiệm vụ quan trọng.
Theo dõi tiến độ và đánh giá kết quả:
- Phần mềm KPI cung cấp các công cụ để theo dõi tiến độ của các chỉ số KPI, từ đó đánh giá được mức độ đạt được của mục tiêu.
- Nó cung cấp các báo cáo và biểu đồ để minh họa và phân tích kết quả hiệu suất theo thời gian.

Thiết lập mục tiêu của phần mềm KPI
Xem thêm:>>>Hướng Dẫn Kinh Doanh Online Cực Hiệu Quả Cho Người Mới Bắt Đầu<<<
Tối ưu hóa quy trình và ra quyết định thông minh:
- Phần mềm KPI giúp tổ chức nhận ra các xu hướng và điều chỉnh chiến lược, quy trình hoặc tác vụ để tối ưu hóa hiệu suất.
- Dựa trên dữ liệu hiệu suất thu thập được, các quyết định có thể được đưa ra để cải thiện quản lý và hoạch định chiến lược.
Mục tiêu của phần mềm OKR:
Xác định và tập trung vào mục tiêu chiến lược:
- Phần mềm OKR giúp tổ chức xác định và tập trung vào những mục tiêu chiến lược quan trọng nhất.
- Nó cung cấp một nền tảng để thiết lập các Objective (Mục tiêu) và Key Results (Kết quả Chính) để đo lường độ thành công của mỗi mục tiêu.
Tăng cường sự minh bạch và sự liên kết:
- Phần mềm OKR thúc đẩy sự minh bạch và sự liên kết bằng cách làm cho mục tiêu và kết quả rõ ràng và đo lường được.
Khuyến khích sự linh hoạt và sáng tạo:
- Phần mềm OKR khuyến khích sự linh hoạt và sáng tạo bằng cách tạo điều kiện cho việc thiết lập các mục tiêu tham gia và linh hoạt.
II. Sự khác biệt giữa phần mềm KPI và OKR
1. Điểm giống nhau
| Phần mềm KPI | Phần mềm OKR | |
| Mục tiêu | Theo dõi và đo lường hiệu suất theo mục tiêu cụ thể và đo lường có thể định lượng. | Theo dõi và đo lường tiến độ đạt được của các mục tiêu chung và có thể thay đổi. | 
| Tính linh hoạt | Thường phát triển dựa trên mục tiêu cụ thể và thường không linh hoạt trong việc thay đổi mục tiêu. | Thường linh hoạt và có thể điều chỉnh dễ dàng theo thời gian và tình hình. | 
| Thông tin | Cung cấp thông tin chi tiết và chính xác về hiệu suất đối với mỗi mục tiêu cụ thể. | Cung cấp tổng quan về tiến độ đạt được các mục tiêu và cách tiếp cận. | 
Xem thêm:>>>Website là gì? Website kinh doanh hoàn chỉnh cần những gì?<<<
2. Điểm khác nhau
| Phần mềm KPI | Phần mềm OKR | |
| Mục tiêu | Tập trung vào đạt được các mục tiêu cụ thể và đo lường hiệu suất dựa trên chúng. | Tập trung vào định rõ mục tiêu tổng thể và tiến độ đạt được chúng. | 
| Phạm vi | Thường dành cho các mục tiêu kinh doanh cụ thể hoặc hoạt động cụ thể trong tổ chức. | Áp dụng cho cả mục tiêu dài hạn và ngắn hạn, cũng như các mục tiêu cụ thể và toàn cục. | 
| Thay đổi | Thường ít thay đổi và phát triển dựa trên mục tiêu cụ thể được xác định từ trước. | Có khả năng thích ứng và thay đổi theo nhu cầu và tình hình thị trường. | 
III. Lựa chọn phần mềm KPI
1. Tiêu chí lựa chọn phần mềm KPI
- Mục tiêu kinh doanh: Xác định rõ các mục tiêu kinh doanh cụ thể mà tổ chức muốn đạt được.
- Linh hoạt: Cần phần mềm có khả năng cập nhật và thay đổi dễ dàng theo mục tiêu kinh doanh cụ thể.
- Tiện ích và tính năng: Cần xem xét tính năng cụ thể để đảm bảo phần mềm phù hợp với nhu cầu cụ thể của tổ chức.
2. 3 phần mềm KPI đáng xem xét
Phần mềm KPI digiiTeamW
- Thiết kế linh loạt: Giao diện dễ dàng sử dụng
- Phản ánh đầy đủ thành phần: Doanh nghiệp lập mục tiêu và theo dõi tiến độ đạt mục tiêu theo từng dự án.

Bảng giao diện phần mềm KPI digiiTeamW
- Thuận tiện phân bổ mục tiêu: Doanh nghiệp có thể dễ dàng phân bố mục tiêu chung cho dự án, mục tiêu cho cá nhân
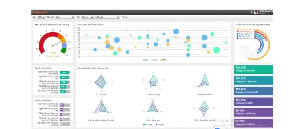
- Báo cáo: Dashboard trực quan, rõ ràng hiển thị từng dự án, mục tiêu, % đạt được mục tiêu

Bảng báo cáo hiển thị phần mềm KPI digiiTeamW
- Tích hợp phần mềm: Phần mềm KPI của digiiTeamW dễ dàng tích hợp với phần mềm khác để hiển thị kết quả thực hiện.
Phù hợp với doanh nghiệp lớn lên đến hàng nghìn người, doanh nghiệp nhỏ.
Phần mềm KPI FastWork
- Thiết lập KPI: FastWork cho phép người dùng dễ dàng thiết lập các chỉ tiêu KPI, xác định mục tiêu, đặt kỳ vọng và thiết lập cách tính toán.

Thiết lập mục tiêu đánh giá trên phần mềm KPI
Bạn có thể thiết lập cho từng vị trí/chức danh và hệ số phù hợp với vị trí

Thiết lập phần mềm KPI quản lý vị trí
- Theo dõi và đánh giá: Phần mềm cung cấp các công cụ để theo dõi tiến độ của các chỉ số KPI, tổ chức thông tin và báo cáo để đánh giá hiệu suất.

Tự động tổng hợp kết quả trên phần mềm KPI
- Tương tác và thông báo: FastWork cho phép người dùng tương tác, cập nhật thông tin và nhận thông báo về tiến độ và cập nhật mới nhất của KPI.
- Phân tích và báo cáo: Phần mềm cung cấp các công cụ phân tích dữ liệu và tạo báo cáo đa dạng để phản ánh hiệu suất và xu hướng.
Phần mềm KPI Tanca
- Giao diện thân thiện: Giao diện dễ sử dụng, linh hoạt cho mọi người.

Giao diện phần mềm KPI Tanca
- Quản lý mục tiêu: Thiết lập và theo dõi mục tiêu KPI cá nhân và tổ chức.

Tạo và quản lý mục tiêu rõ ràng trên phần mềm KPI
- Theo dõi KPIs: Tạo, cập nhật và theo dõi KPIs dễ dàng.

Hiển thị công thức tính tỷ lệ đạt trên phần mềm KPI
- Báo Cáo và Phân Tích: Cung cấp báo cáo và biểu đồ để đánh giá hiệu suất.
- Tích hợp và Bảo mật: Hỗ trợ tích hợp và bảo mật thông tin.
- Hỗ Trợ khách hàng: Đội ngũ hỗ trợ chuyên nghiệp sẵn sàng giúp đỡ.
- Linh động: Tính linh hoạt cho phép tùy chỉnh và mở rộng tính năng.
IV. Kết luận
Khi chọn phần mềm quản lý KPI hoặc OKR, quan trọng là hiểu rõ nhu cầu và mục tiêu của tổ chức. Việc lựa chọn phần mềm phù hợp sẽ giúp tối ưu hóa quản lý hiệu suất và đạt được kết quả tốt nhất cho tổ chức.

















